Month / October 2021
-
Configure CloudWatch Agent
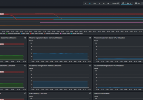
The Unified CloudWatch Agent is a utility that is installed on your virtual machine to provide metrics such as: Disk Utilization, Memory Utilization, Swap Usage, and CPU Utilization that are not available to EC2. …October 17, 2021 -
Clutch Celebrates Razor Sharp Consulting as a Top Canadian Agency!
Razor Sharp Consulting has been named one of the top Canadian agencies in the Development space by Clutch.
October 17, 2021 -
Understanding the Process Behind Custom Software Development
Building custom software for your business is a smart move in 2021. Mobile apps — one of the most obvious examples of custom software — are predicted to make over $935 billion worldwide in…October 15, 2021
Loading posts...